智能媒资融合生产平台:AI赋能媒资生产和运营
现有视频等新闻资料4万多小时,分散在标清、高清、融媒三套系统之中;标清的数据量磁带损坏严重;实现统一编目、检索和共享管理迫在眉睫。这是一家内容生产平台近期遇到的真实困境。
随着数据视频化、视频超高清化的趋势,海量视频媒资管理,正成为越来越大的挑战。
如何让媒资库不再是沉睡的“档案库”,如何提升媒资生产和运营效率?基于AI能力的智能媒资管理系统,受到越来越大的关注。

对媒体来说,经过多年积累,海量视频资源是重要的无形资产。但传统的媒资系统,面临存不下、管理乱、审不动、利用低四大难题。

当虹科技的智能媒资融合生产平台,围绕“存”“管”“审”“用”展开能力建设,集成上载、存储、审核、剪辑、编目、检索、转码、下发、归档等功能,通过“大数据 + 人工智能” 实现媒资的结构化存储和智能媒资检索。平台在2021中国广播电视设备工业协会的评选中,获评科技创新奖。

灵活的流程配置可满足多业务场景需求和不同阶段服务需求,支持自定义专属于自己的业务流程,目前已经在天津IPTV、某交易所和部分互联网视频系统等后端支撑平台部署应用。
打破信息孤岛,共享云上资源
传统媒资库往往是“N”个数据中心在各个业务线分散存储、分散运行的局面,无法统一管理,推倒重新投资建设成本高、难度大。
当虹科技智能媒资融合生产平台是一套线上线下一体化的云媒体平台,海量内容数据开放共享的模式不仅能为电视节目生产提供素材,还为新媒体平台提供素材来源。模块式架构可灵活弹性对各个业务及能力模块进行扩容,既能满足系统的迭代升级,又能避免烟囱式系统带来的重复开发问题。
AI智慧管理,提高利用价值
在素材繁多的媒资管理系统中,为制作一档节目、一篇新闻而快速精准地找到相关素材,需要更好的检索功能。而检索的精细化程度和内容选取的深度取决于编目工作,传统的人工编目方式往往效率低、主观性强、人力成本高,无法满足全媒体资讯的大规模、快速生产需要。

智能媒资融合生产平台采用AI全流程赋能,有效提高媒资生产及流转效率,媒资库不再是沉睡的“档案库”。
基于语音识别、图像识别、人脸识别、视频分割等内置AI算法进行结构化分析,智能标签、智能检索等功能使得编目与检索流程更高效,大幅提高检索结果的精度。
智能拆条将视频进行碎片化处理,分主题、分类别地对内容进行二次生产,符合新媒体传播“短”“平”“快”的模式特征。
不论是在年度重要事件、热点等重要报道时刻,还是针对日常的内容策划,媒资库就是“灵活取用”的素材库,实现融媒生产助力和历史资料创新利用。平台同时嵌入智能审核功能,支持多终端协同高效审片,守护安全播出。
快速内容生产,打造视频工厂
为满足视频业务高速发展的需求,整体提高内容制作效率和制作水平,平台支持从直播、收录、编辑、制作、转码合成到播出的4K、8K的全链路超高清处理能力。
广播电视或是互联网视频平台常需要在节日、重大活动、赛事等场合推出精彩视频集锦。
“视频工厂”功能有效解决了内容生产制作场景下耗时久、效率低的问题,做到生产环节能依据标签关键词智能推荐素材,发布环节能定向进行发布合规性审核,支持IPTV、OTT、网站、APP全渠道一键发布,打造 “一次采集、快速生成、全媒传播”的全链路云媒平台。
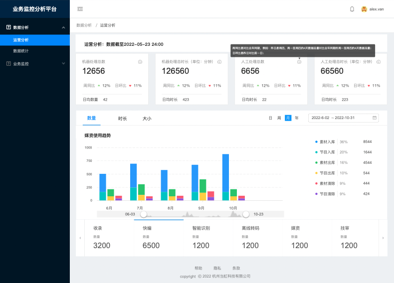
全流程监控,提供运营决策
媒资系统在日常运行过程中会不断累积大量的流程运行、用户管理以及日志等数据,通过大数据可视化运维管理,能够直观展现业务数据的变化规律和比例组成,同时能为监控自动化、运行流程优化以及运维操作预判预警提供决策支持。

例如,通过大数据技术分析用户的检索词、检索习惯以及下载内容等数据信息,刻画“用户画像”,从而为内容创作人员精准推荐素材,降低素材查找成本。


扫码领资料
扫码看视频